

项目名称:德科斯米尔(沈阳) 汽车配件有限公司能耗云系统
项目地点:沈阳
项目时间:2022年7月

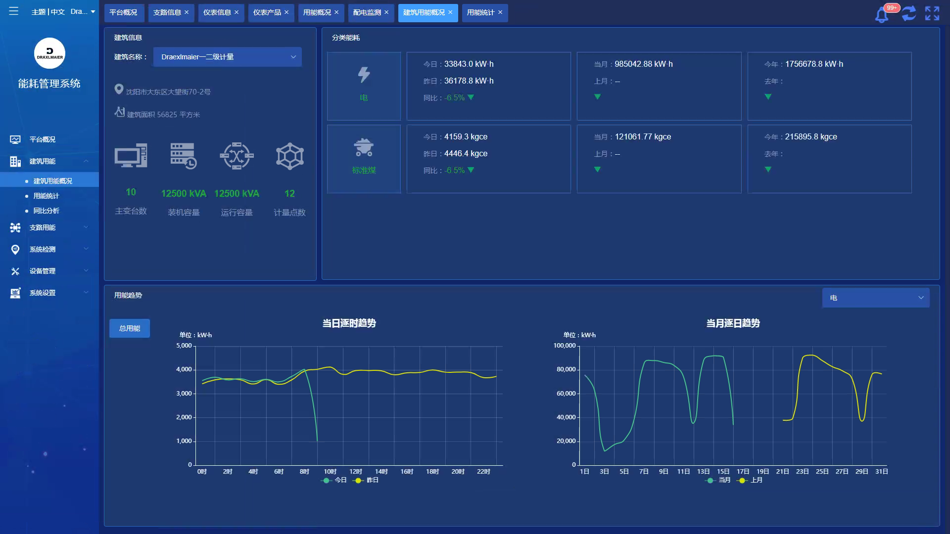
本项目重点要解决基础能耗数据的智能化、自动化、可视化、可量化的采集与存储,从而降低能源使用费用,为建立节约型社会发挥作用。
项目含1个10KV变电所3个低压配电室及车间配电箱。安科瑞提供的Acrel-5000Cloud能耗云系统包括:Acrel-5000Cloud软件、6台温控、130只智能电表AMC-72L/96L。26只智能电表ADL400。

服务电话:18702109267
公司地址:上海市嘉定区育绿路253号 邮编:201801 版权所有:安科瑞电气股份有限公司 沪ICP备05031232号-1
电瓶车充电桩、电动汽车充电桩禁止非法改装!
3101141410
